We are excited to announce that SiteSEO has now surpassed 500k active WordPress installations 🎉 — a major milestone in our journey.
Reaching this number reflects the steady and consistent growth of SiteSEO over time, as more WordPress users discover and adopt our plugin for their SEO needs.
As we move forward here are a few things which we are currently focused on in SiteSEO :-
🚨SEO Alerts - We will be adding SEO alerts to notify you when critical issues are detected, such as when the homepage is set to noindex, the robots.txt file fails to load, or the XML sitemap is unavailable, helping you fix issues before they impact search visibility.
🔀Redirection - We are working on improving the redirection feature. Currently, it only supports 404 redirects, and we will be expanding it to support more redirection types in upcoming updates.
As we have reached this milestone, lets look at what we have shipped over the release:
Schema Importer
In our recent release, we added Schema Importer, which allows you to easily import structured data into SiteSEO by fetching schema from any site URL or by manually pasting HTML, JSON-LD, or custom schema code.
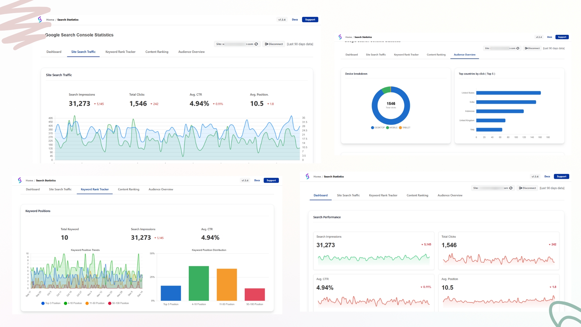
Google Search Console Integration
In our recent version, we added Google Search Console Integration, which automates property creation, verification, and sitemap submission with a single click, and also displays your site’s analytics directly inside the siteseo.
Search statistics appear as shown below, along with additional insights and data.
Again, we want to thank you for your support and feedback. If you have not tried SiteSEO yet, then you can check it out at SiteSEO - SEO Simplified
If you have any feedback or suggestion write to us at support@siteseo.io
Regards,
SiteSEO Team
